NPS Calculator: Methods and Tools [+ How to Improve NPS]
Customer feedback metrics like NPS are powerful tools for gauging customer loyalty and satisfaction. But how do you figure that out? That’s where NPS calculators and tools come in.
In this article, we are going to break down NPS calculation methods and the tools that make it easier. You’ll also find guidance on how to interpret and improve your net promoter score.
What is Net Promoter Score (NPS)?
The Net Promoter Score (NPS) is a customer loyalty metric that measures the likelihood of your customers recommending your products or services to others.
It’s a barometer for customer sentiment classifying customers into three categories:
- Promoters, who are enthusiasts likely to fuel growth through positive word-of-mouth
- Passives, the satisfied yet unenthusiastic group who are vulnerable to competitive offerings
- Detractors, the discontented who can harm your brand through negative feedback
How to calculate your NPS
Understanding how to accurately calculate your NPS can provide valuable insights into your business’s performance and customer experience.
Here are several methods to help you calculate your NPS effectively:
Calculate NPS using templates and formulas
This method involves manually collecting survey responses from your customers and calculating NPS using a predetermined formula.
- Collect responses: Ask customers the NPS question how likely they are to recommend your product/service on a scale of 0 to 10.
- Categorize survey responses: Sort respondents into promoters (9-10), passives (7-8), and detractors (0-6) based on their scores.
- Calculate percentages: Find the percentage of promoters and detractors among all respondents.
- Subtract detractors from promoters: Subtract the percentage of detractors from the percentage of promoters to get your NPS.
For example, if 60% of respondents are promoters and 20% are detractors, the NPS would be 60 – 20 = 40.
You can use Google Sheets templates to automate this process, making it easier and more efficient. These templates often come with built-in formulas and data entry sections where you can input your survey results.

Simply input your data, and the template will do the calculations for you.
Leverage an NPS calculator
Using an online NPS calculator is a straightforward way to determine your Net Promoter Score (NPS). These calculators help you automate the calculation process based on the responses you input.
Use a tool with NPS surveys
By using a tool with NPS surveys, you can automate the entire process, from survey deployment to data analysis, making it easier to gather actionable insights.
Here’s how it works:
- Automate survey sending and data collection: Tools like Userpilot offer advanced survey settings, allowing you to set up triggers to send surveys contextually, such as to a specific audience, on a particular webpage, or after a specific interaction.

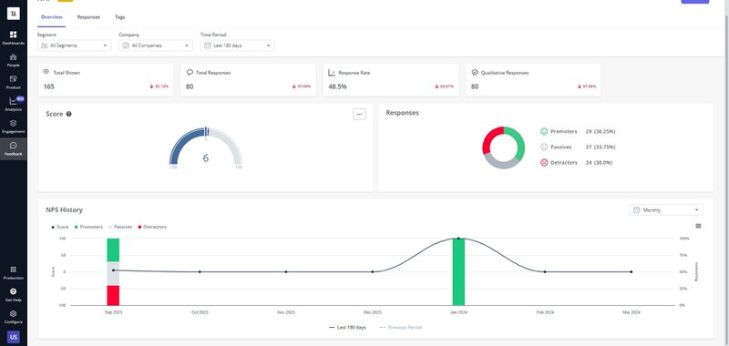
- Track NPS scores over time: With data visualization features, you can easily track changes in your NPS scores over time. For example, Userpilot comes with an NPS dashboard for you to monitor trends and identify areas for improvement.

- NPS survey data analytics: These tools come with built-in analytics features specifically designed for NPS survey data. You can access NPS dashboards and utilize features like NPS response tagging to gain deeper insights into customer feedback and sentiment.
How to interpret your NPS score
To effectively interpret your Net Promoter Score (NPS) and derive actionable insights, consider the following approaches:
Understand your NPS from an absolute perspective
Understanding your NPS from an absolute perspective involves assessing your score in isolation, without comparing it to external benchmarks.
Here’s how you can interpret your NPS using this method:
- Focus on internal performance: Look at your NPS as a reflection of your own performance and customer sentiment. Analyze trends over time to see if your score is improving, declining, or remaining steady.
- Engage with customer feedback: Dive deeper into the responses provided by promoters, passives, and detractors. They can give you actionable feedback on what aspects of your business are working well and what needs improvement.

Use an industry benchmark to understand improvements
You can also compare your NPS to industry averages or benchmarks to gain insight into your relative performance. This comparison provides context and helps you understand whether you have a good net promoter score compared to your competitors.
A score below the benchmark indicates areas where you may be underperforming compared to industry standards. Conversely, a score above the benchmark highlights areas of strength.
Based on the NPS benchmark report from Retently, the NPS ranges from 37 to 76 depending on industries.

How to improve your NPS
To effectively improve your Net Promoter Score (NPS) and enhance overall customer satisfaction, consider implementing the following strategies:
Act on feedback to close the feedback loop
To improve your NPS, consider how you can close the feedback loop by acting on customer feedback.
For instance, if customers express confusion about a feature through NPS feedback, trigger contextual help within your product to guide them.

Additionally, use in-app communication to notify users of changes made based on their feedback.
Leverage product data analytics to enhance customer experience
To enhance your NPS, leverage product data analytics to gain insights into customer behavior and improve their overall experience.
For example, you can combine NPS data with funnel or path analysis to identify points of drop-off and friction in the customer journey.

Once you’ve pinpointed these areas, proactively support customers by sending in-app messages to provide assistance or guidance.

Build a resource center to offer instant help
Building a resource center is a strategic method to enhance your NPS by providing comprehensive support and assistance
By incorporating various types of materials such as FAQs, tutorials, etc., you can cater to diverse customer support needs and preferences. You can also include a search bar to help customers quickly locate help materials.

In addition, you can consider offering options for feedback submission and building a chatbot to provide instant assistance and guidance to customers when human support is unavailable.
Conclusion
NPS isn’t just a number – it’s a way to build better customer relationships. We hope this article has provided you with valuable insights into how to utilize NPS calculator and tools to enhance customer satisfaction and loyalty.
Interested in automating your NPS calculation? Book a demo to see how we can help!