Looking to track and improve customer sentiment for your brand?
This article provides a detailed guide, covering:
- What is customer sentiment, and why does it matter for your bottom line?
- Proven methods to collect valuable customer feedback, from surveys to social media monitoring.
- Actionable strategies for improving customer sentiment.
Ready to begin?
What is customer sentiment?
Customer sentiment is the overall feeling your customers have about your brand. It’s a mix of their emotions, opinions, and attitudes based on their experiences with your company.
This sentiment can be positive, negative, or neutral and is influenced by various factors, including product quality, customer service, pricing, and brand reputation.

Why should you measure customer sentiment?
Here are a few reasons why customer sentiment analysis is vital:
- Identify gaps and fix them to improve the customer experience: Measuring customer sentiment allows you to pinpoint specific areas where customers are experiencing dissatisfaction or frustration. By identifying these gaps, you can take targeted actions to address issues and improve the overall customer experience. For instance, if customers frequently complain about long wait times for customer service, that’s your clue to invest in better training for support staff or implement more efficient systems. Actively addressing this negative sentiment can turn things around and improve the overall customer experience.
- Understand positive sentiment drivers and increase the number of loyal customers: Sentiment analysis helps you identify what delights your customers. You can then replicate those experiences and create more loyal advocates for your brand. For instance, if you realize a particular customer onboarding style works best for your audience, you can double down on it to potentially increase your activation and adoption rates.
- Identify product enhancement opportunities: When customers express their opinions, they often highlight features they wish existed or areas where the product could be better. Listening to your customers and acting on their suggestions helps you create a product that better meets their needs, ultimately driving engagement and fostering loyalty.
How to conduct customer sentiment analytics?
Follow these steps to collect and analyze sentiment data for your brand:
Get equipped with the right customer sentiment analysis tools
The right sentiment analysis tools will automate your process and help you understand the overall trend in customer attitude.
But there’s a problem: a simple Google search will show you a large number of customer sentiment tools, making it difficult to decide which one to try.
To make it easy, here are some qualities to look out for:
- Functionalities: Ensure the tool offers the features you need, such as sentiment analysis, text analytics, social media monitoring, and reporting.
- Ease of use: The tool should be user-friendly and intuitive, even for those without technical expertise.
- Budget: Choose a tool that fits your budget and offers good value for money.
- Privacy: Ensure the tool complies with data privacy regulations and protects customer data.
- Integrations: Look for a tool that integrates with your existing CRM, marketing automation, and other systems.
Collect customer feedback via multiple channels
Gather customer feedback from diverse sources like surveys, interviews, customer support interactions, social media posts, and online reviews.
By combining all this data, you’ll gain a comprehensive understanding of customer sentiment across various touchpoints and find actionable ways to improve the customer experience.
Let’s discuss these feedback channels in detail:
Collect direct feedback with user surveys
Implement NPS, CSAT, or CES surveys that ask customers to rate their experience using smiley faces or a numbered scale.
As shown in the example below, you can trigger follow-up open-ended questions to allow users to express themselves and explain the reasons for their rating.
Keep your open-ended questions optional so users don’t feel overwhelmed or obligated to answer.

Get a more in-depth understanding of customer sentiment with interviews
Interviews provide a deeper understanding of customer sentiment as they allow for more personal interactions as well as allow you to observe the facial expressions and tone of voice of the respondents.
You can conduct interviews in person or over the phone, but video conferencing works better for most companies.
When selecting participants for your one-on-one interviews, aim for a diverse group that includes survey respondents who provided both positive and negative feedback. You can reach out to them via email or use a targeted in-app modal, as demonstrated in the example below:

Gather valuable data from the customer service team
Your customer service team interacts with customers daily and possesses first-hand insights into their pain points, preferences, and overall sentiment.
Encourage your team to document customer feedback, track common issues, and share their observations with the relevant departments.
You can also analyze past customer interactions in calls, chats, emails, and support tickets to glean more information.
Monitor social media and 3rd party review platforms
Social media platforms and third-party review sites are goldmines of customer feedback.
These channels are effective because that’s where you find unsolicited feedback—customers often leave more sincere, unbiased, and overly emotional comments in these places.
Pay attention to both positive and negative sentiments, and make informed decisions to improve the customer experience.

Visualize the collected customer data to identify patterns
Visual representations make it easier to spot recurring themes, spikes in positive or negative sentiments, and other significant trends. This enables you to quickly grasp the overall sentiment and pinpoint areas requiring attention.
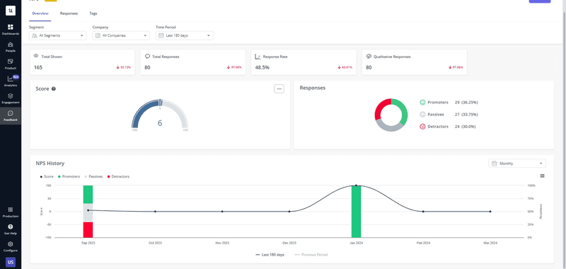
For example, visualizing NPS data with Userpilot’s NPS dashboard shows you sentiment changes over time. That way, you can easily see if your product improvements are having any effects on customer satisfaction.

Analyze the data to determine customer sentiment drivers
Dig deeper with quantitative analysis—analyze the text to identify the most common topic clusters.
Then, correlate these topic clusters with sentiment scores to understand whether they are driving positive or negative sentiment.
For example, tagging open-ended NPS responses helps you understand the common recurring issues among detractors and loyalty drivers among promoters:

How to improve customer sentiment
Even with positive overall customer sentiment, there’s always an opportunity to elevate the customer experience further. Here are some strategies to implement:
Use customer sentiment analysis to refine your onboarding process
Onboarding is a critical phase during which new customers form their first impressions. By employing sentiment analysis at this touchpoint, you can tap into users’ raw, unfiltered emotions and opinions as they navigate your product or service for the first time.
Run onboarding surveys to understand how new customers feel about your flow. Combine quantitative and qualitative questions to gain comprehensive feedback.
Then, analyze the results and improve your onboarding experience based on the new insights.

Personalize customer interactions to drive positive sentiment
Personalized interactions based on individual needs make customers feel valued and lead to positive sentiment.
However, personalization goes beyond addressing customers by their first name; it’s about segmenting customers and tailoring every touchpoint to their persona and unique preferences.
This could involve sending targeted upgrade prompts, providing contextual in-app guidance, or even exclusive discounts for hitting certain milestones.
When customers feel seen and heard, they develop a deeper emotional connection with your brand, fostering loyalty that translates into repeat business and positive word-of-mouth recommendations.

Follow up with detractors and offer proactive help
Negative sentiment, while initially disheartening, presents a golden opportunity for growth.
Detractors—customers who express dissatisfaction—often harbor valuable insights into areas where your product or service falls short. By actively seeking out their feedback and reaching out directly, you demonstrate a commitment to resolving their issues and improving their experience.
This proactive approach not only has the potential to turn disgruntled users into loyal customers but also uncovers valuable insights that can drive product improvements and enhance overall customer satisfaction.

Provide excellent customer service to drive customer loyalty
Exceptional service is about exceeding customer expectations at every turn, anticipating customer needs, and providing prompt, empathetic support.
One way to deliver exceptional service is to have a robust in-app resource center that users can visit anytime they feel stranded.
Enrich this self-serve portal with different types of content, including video tutorials, help articles, and FAQs. You can also include a chatbot and an option to contact human support. Doing these will remove friction and help customers use your product better, leading to increased customer satisfaction.

Implement product improvements based on user feedback
Don’t track customer sentiment for the sake of it; take feedback seriously and incorporate it into your product strategy.
For example, if customers keep complaining about a usability issue, try to fix it as soon as possible and close the feedback loop by notifying them of the changes you made.

Will you be able to address every negative feedback? Not likely, but it’s a good practice to get back to customers and let them know why you can’t recommend certain changes immediately—then offer current alternatives.
Example: Say a detractor complains that your platform lacks integration with their CRM. You can reach out to explain that CRM integration isn’t currently on your immediate roadmap, then offer alternatives like using your API to create custom integrations.
Conclusion
Sentiment analysis is a continuous process. The more you perform it, the better data you’ll have for gauging customer behavior and adjusting accordingly.
For example, tracking sentiment over time might make you realize that your customer sentiment score reduces when you make price changes. You can research further, identify the segment most prone to negative reactions, and create a soft landing for them when updating your pricing.
Ready to automate customer sentiment analysis for your business? Book a personalized Userpilot demo to get started.